AMR / AGV 솔루션
국내 독자 개발 자율주행 물류 로봇
— AI 디지털 트윈 통합 관제를 내장했습니다
제품 라인업
단계적 기술 발전을 통한 종합 로봇 솔루션
AMR-150
자율주행 물류 로봇
물류 현장을 위한 국내 독자 개발 자율주행 로봇입니다. 다중 센서 융합·AI 경로 최적화로 안전하고 정확한 물류 작업을 수행하며, AI 디지털 트윈 통합 관제 플랫폼이 기본 내장되어 단일 로봇부터 대규모 플리트까지 지능적으로 운영됩니다.
주요 사양 (PoC 이후 확정 예정)
- 최대 적재 중량: 150kg 이상
- 센서: 다중 라이다, TOF 카메라, TOF 센서, 비전 카메라
- Multi-Agent 협조 제어 — 다중 로봇 충돌 없는 통합 운영
- AI 디지털 트윈 통합 관제 플랫폼 내장
- 물류센터·제조·의료 현장 적용
같은 AMR,
다른 차원의
관제 능력
- 로봇이 이동하면 끝
- 문제 발생 후 수동 대응
- 경험과 감에 의존한 운영
- 현장 나가야 상황 파악 가능
- 운영 데이터가 쌓이지 않음
- 동선·공간 효율을 데이터로 분석·개선
- 패턴 분석으로 비효율·병목 선제 대응
- 누적 데이터 기반 운영 자동 최적화
- 어디서든 실시간 전체 가시성·원격 제어
- 운영 인사이트 보고서 자동 생성
일루자 AMR에 내장된
AI 통합 관제 플랫폼
일루자 AMR/AGV는 이동만 하는 로봇이 아닙니다. 디지털 트윈 기반 통합 관제 플랫폼이 로봇 시스템 안에 함께 내장되어,
현장을 실시간으로 인식하고, AI가 패턴을 분석하며, 오케스트레이터가 전체 플리트를 제어합니다.
전체 현장 실시간 모니터링
맵 기반 3D 뷰어로 모든 로봇의 위치·상태·이동 경로·임무 진행률을 실시간으로 표시합니다. 구역별 혼잡도와 대기 현황이 색상으로 즉시 파악되어, 현장에 없어도 본사·원격지에서 전체 운영 상황을 한눈에 확인하고 필요 시 즉시 개입할 수 있습니다.
동선 효율 분석 & 최적화
누적 이동 경로를 히트맵으로 맵 위에 오버레이하여 혼잡 구간·비효율 경로·충돌 다발 구역을 자동으로 탐지합니다. 분석 결과를 근거로 금지구역 재설정·우선 경로 재배치 등 구체적인 동선 개선안을 제시합니다.
운영 패턴 예측 & 선제 대응
시간대별 임무 처리량, 로봇별 유휴·대기 시간, 충전 복귀 빈도를 그래프로 시각화하고 반복 패턴을 학습합니다. 처리량 급감이나 대기 로봇 누적이 예측되면 운영 스케줄 조정 알림을 선제적으로 발송합니다.
변경 전 가상 시뮬레이션
맵 에디터에서 구역을 재배치하거나 로봇 수를 늘리면, 변경된 환경에서 각 로봇의 예상 이동 경로·소요 시간·상호 간섭이 즉시 시뮬레이션됩니다. 운영을 한 번도 중단하지 않고 개선 효과를 수치로 확인한 뒤 적용 여부를 결정합니다.
Multi-Agent Fleet Orchestration — 로봇 충돌 없는 통합 제어
중앙 집중식 플리트 오케스트레이터가 모든 로봇의 시공간 경로를 실시간으로 조율합니다. 각 로봇이 독립적으로 판단하는 분산 방식이 아닌, 하나의 통합 제어 계층이 전체 플리트를 유기적으로 움직여 물리적 충돌과 교착 상태를 원천 차단합니다.
좁은 통로·교차로를 상호 배제 구역(Mutual Exclusion Zone)으로 지정하여 한 번에 하나의 로봇만 진입을 허용 — 대면 상황 자체를 원천 차단합니다.
서로 상대방을 기다리는 교착 상태(Deadlock)를 즉시 감지하고, 우선순위가 낮은 로봇에 자동으로 후진·대기 지령을 내려 교착을 해소합니다.
각 로봇이 점유할 구역을 미래 시점까지 선점 예약하여, 경로 실행 전에 간섭이 없음을 보장 — 충돌 회피가 사후 대응이 아닌 사전 설계입니다.
두 로봇이 동일 구간을 요청할 때 임무 긴급도·배터리 잔량·누적 대기 시간을 가중 합산하여 통행 우선권을 실시간으로 결정합니다.
운영 인사이트 보고서 의미 있는 데이터만 선별 제공
단순 이벤트 로그 나열이 아닌, 운영자가 실제 의사결정에 활용할 수 있는 인사이트 중심 보고서를 제공합니다. 임무 완료율·평균 이동 시간·구역별 처리량·가동률 추이 등 충분히 축적된 데이터에서만 수치를 산출하며, 신뢰도가 낮은 항목은 데이터가 쌓인 이후 자동으로 추가됩니다.
WMS-Lite(창고 관리 시스템) 통합 관제 플랫폼 내 기본 포함
WMS(창고 관리 시스템)는 입·출고, 재고, 작업 지시 등 창고 운영 전반을 관리하는 소프트웨어입니다. 일반적으로 별도로 구축·도입해야 하지만, 일루자 AMR에는 경량화된 WMS-Lite가 기본 내장되어 있어 추가 시스템 투자 없이 즉시 창고 운영이 가능합니다. 기존 ERP·WMS가 있는 현장에서는 자동으로 연동 모드로 전환되어 중복 없이 운영됩니다.
AI 디지털 트윈 통합 관제 플랫폼
현장 전체를 3D로 복제한 디지털 트윈 위에서 모든 로봇을 실시간으로 관제합니다. 동선 히트맵으로 비효율을 찾고, 시뮬레이션으로 변경 효과를 검증하며, 원격에서 개별 로봇까지 직접 제어합니다.
현장 전체를 3D로 실시간 파악
창고·공장을 그대로 복제한 디지털 트윈 뷰. 모든 로봇의 위치·상태·이동 경로·임무 진행률이 실시간으로 표시되며, 개별 로봇의 배터리·좌표·현재 임무를 우측 패널에서 즉시 확인합니다. 현장에 없어도 본사·원격지에서 전체 운영 상황을 한눈에 관제할 수 있습니다.
다중 로봇 경로 조율
모든 로봇의 계획 경로를 맵 위에 표시하고 오케스트레이터가 충돌 없는 경로를 실시간 조율합니다.
동선 효율 분석
누적 이동 데이터를 히트맵으로 오버레이하여 혼잡·병목 구간을 자동 탐지하고 개선안을 제시합니다.
개별 로봇 원격 제어
속도 조절·경로 리셋·작업 지시·긴급 정지까지 원격으로 개별 로봇을 직접 제어합니다.
레인·존 맵 에디터
주행 레인·금지구역·충전소를 드래그 앤 드롭으로 설정하고 시뮬레이션으로 사전 검증합니다.
현장 작업자를 위한
직관적인 로봇 UI
로봇에 내장된 풀스크린 터치패널. 전문 교육 없이 누구나 바로 쓸 수 있는 현장 중심 UI입니다.
원터치 임무 제어
임무 생성·확인·취소를 화면 터치 한 번으로 처리합니다. 복잡한 메뉴 없이 현장 흐름 그대로 조작할 수 있어 바로 쓸 수 있습니다.
맵 기반 위치·경로 시각화
현재 위치와 이동 목적지, 예정 경로가 맵 위에 실시간으로 표시됩니다. 로봇이 어디에 있고 어디로 향하는지 한눈에 파악됩니다.
AI 제스처 컨트롤
화면 터치 없이 손짓만으로 정지·재개를 지시합니다. 양손이 바쁜 현장에서도 로봇과 자연스럽게 협업할 수 있습니다.
실시간 상태 모니터링
배터리 잔량·네트워크 상태·임무 진행률이 화면 상단에 항상 표시됩니다. 이상 발생 시 즉시 알림이 표시됩니다.
상황별 스마트 알림
배터리 부족·경로 차단·임무 도착·긴급 정지 등 상황에 맞는 알림이 명확한 시각·음성 피드백으로 즉시 표시됩니다.
현장 즉시 설정·조작
맵 관리·금지구역 설정·SLAM 재시작 등 현장에서 즉각 처리할 기능을 로봇 화면에서 직접 실행합니다. 별도 PC 접속 불필요.



통합 관리자 콘솔
원격 로봇·임무 제어
웹 브라우저만 있으면 언제 어디서든 전체 현장을 관리합니다. 현장에 없어도 모든 로봇 상태를 확인하고 임무를 생성·변경·취소할 수 있습니다.
내장 WMS(창고 관리 시스템) — 오더 생성, AI 배정, 로봇 운송까지 한번에
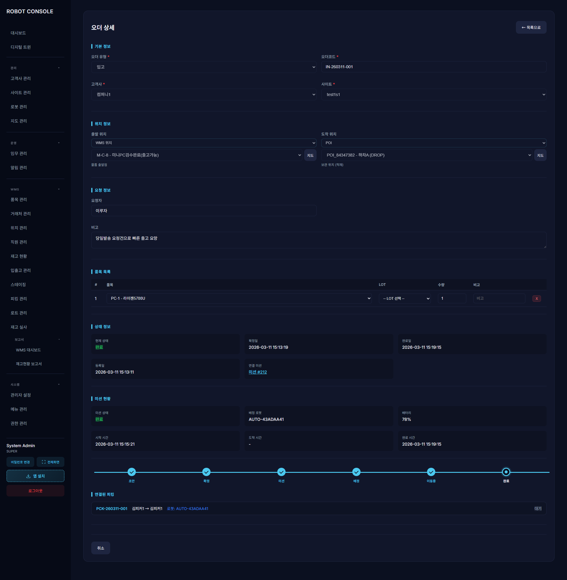
내장 WMS에서 오더를 생성하면 AI가 최적 로봇을 자동 배정하고 즉시 미션을 실행합니다. 별도 WMS를 구축할 필요 없이 관제 플랫폼 안에서 입·출고 관리, 재고·LOT 관리, 로봇 운송까지 한번에 처리됩니다. 현장 담당자는 스마트폰이나 태블릿에서 바코드·QR 스캔만으로 피킹·하차를 간편하게 수행하고, 처리 결과는 재고에 자동 반영됩니다. 재고현황 보고서도 제공되어 별도 집계 없이 운영 현황을 즉시 파악할 수 있습니다. 기존 ERP·WMS가 있다면 연동 모드로 자동 전환되어 중복 없이 운영됩니다.
오더 생성
내장 WMS에서 입출고 유형·위치·물품을 선택하고 오더를 생성합니다. 별도 시스템 없이 관제 화면에서 바로 처리합니다.
AI 로봇 자동 배정
버튼 한 번이면 AI가 가장 가까운 로봇을 자동 선택하여 운송 미션을 생성합니다. 수동 배정도 가능합니다.
미션 즉시 실행
배정 로봇·배터리·이동 거리가 확인되고 미션이 즉시 시작됩니다. 오더 생성부터 로봇 출발까지 단 몇 초.
오더·미션 통합 추적
오더 상태와 로봇 미션이 하나의 화면에서 연동됩니다. 확정→미션→배정→이동→완료 전 과정이 실시간 업데이트됩니다.
디지털 트윈 — 피킹 도착
WMS 오더와 연동된 로봇이 출발지에 도착합니다. 3D 관제에서 실시간 위치를 확인할 수 있습니다.
디지털 트윈 — 운송 중
물품 적재 후 목적지로 이동합니다. 남은 거리·예상 시간이 WMS와 디지털 트윈 양쪽에서 동시에 추적됩니다.
오더 자동 완료
로봇이 도착지에 도달하면 WMS 오더가 자동 완료 처리됩니다. 처리 시간·이력이 모두 기록되어 운영 분석에 활용됩니다.
AI 핵심 기술
하드웨어 자율주행부터 플리트 운영 최적화까지, AI가 시스템 전체에 내장되어 있습니다
AI 사람 감지
딥러닝 모델이 카메라 영상에서 사람을 실시간으로 검출합니다. 접근 감지 즉시 자동 감속·정지하며, 사람이 이동하면 자동으로 경로를 재계획합니다.
AI 장애물 인식·회피
정적·동적 장애물을 구별하여 분류합니다. 이동 중인 장애물의 궤적을 예측하고, 충돌 전에 최적 우회 경로를 실시간으로 생성합니다.
AI 경로 최적화
다수 로봇의 경로를 동시에 계산하여 전체 이동 효율을 최대화합니다. 혼잡·대기 상황을 예측하고 실시간으로 최적 경로를 재산출합니다.
AI 작업 자동 배정
임무 긴급도·배터리 잔량·현재 위치·이동 거리를 종합 분석하여 가장 적합한 로봇에 자동으로 임무를 배정합니다.
AI 운영 패턴 예측
반복되는 운영 패턴을 학습하여 병목·유휴 상황을 선제적으로 감지합니다. 처리량 저하가 예측되면 운영 스케줄 조정 알림을 먼저 발송합니다.
AI 제스처 인식
별도 장치 없이 작업자의 손동작을 카메라로 실시간 인식합니다. 손짓만으로 로봇을 정지·재개 지시할 수 있어 현장 협업이 자연스럽습니다.
AI 예지보전
모터·센서·배터리의 전류·진동·온도 데이터를 지속 수집하여 고장이 발생하기 전에 이상 징후를 자동 감지합니다. 예측 기반 정비로 갑작스러운 운영 중단을 방지합니다.
AI 운영 분석 보고서
시간대별·구역별·로봇별 처리량을 자동 분석하고 비효율 구간의 원인을 진단합니다. 주간·월간 KPI와 개선 제안을 보고서로 자동 작성하여 운영 의사결정을 지원합니다.
AI 자동 충전 스케줄링
배터리 잔량·예정 임무량·충전 대수를 실시간 분석하여 가장 적절한 시점에 자동으로 충전을 지시합니다. 충전 대기로 인한 운영 공백을 최소화합니다.
AI 음성 인식
현장에서 말로 임무 지시·취소·상태 확인이 가능합니다. 다국어 음성 명령을 인식해 손이 자유롭지 않은 작업 환경에서도 자연스러운 로봇 제어를 지원합니다.
AI 순찰 및 화재 감지
정해진 구역을 자율 순찰하며 카메라·열화상 센서로 화재·연기·이상 온도를 실시간 감지합니다. 이상 감지 즉시 관리자에게 알림을 발송하고 자동으로 안전 구역으로 복귀합니다.
점점 똑똑해지는 로봇
일루자 로봇은 배포 후에도 멈추지 않습니다.
디지털 트윈과 NVIDIA ISAAC SIM을 활용한 강화학습으로 다양한 현장 시나리오를 반복 훈련하며,
매 업데이트마다 더 안전하고 더 효율적인 로봇이 됩니다.
NVIDIA ISAAC SIM 가상 훈련
물리 엔진이 내장된 ISAAC 시뮬레이터에서 실제 현장과 동일한 환경을 구성하고 수천 번의 시나리오를 반복 학습합니다. 실물 로봇 없이도 위험 상황·극한 조건을 안전하게 훈련할 수 있습니다.
디지털 트윈 강화학습 환경
실제 배포된 현장의 디지털 트윈을 그대로 학습 환경으로 활용합니다. 해당 현장의 레이아웃·동선·혼잡 패턴에 최적화된 AI 모델을 훈련하여 현장별 맞춤 성능을 구현합니다.
다양한 환경 지속 학습
창고·공장·병원·물류센터 등 다양한 레이아웃, 조명 조건, 혼잡 밀도에서 강화학습을 지속합니다. 특정 환경에 편향되지 않고 어떤 현장에서도 높은 성능을 발휘합니다.
OTA AI 모델 자동 업데이트
개선된 AI 모델을 네트워크를 통해 자동 배포합니다. 현장 운영을 중단하지 않고도 로봇이 최신 학습 결과를 반영합니다. 구매 후에도 로봇은 계속 진화합니다.
ERP · WMS(창고 관리 시스템)
연동 & 맞춤형 설계
전문 인력 맞춤형 연동 설계
전담 전문 인력이 현장의 ERP·WMS 구조를 직접 분석합니다. 현장별 데이터 흐름과 업무 프로세스에 맞게 연동 방식을 처음부터 함께 설계하여 실제 운영에 꼭 맞는 구성을 완성합니다.
기존 시스템 영향 없음
연동 설계의 핵심 원칙은 기존 환경을 건드리지 않는 것입니다. 현재 사용 중인 ERP·WMS·IT 인프라를 변경하거나 중단하지 않으면서, 일루자 시스템이 독립 레이어로 연결됩니다. 현행 업무는 그대로, 로봇만 추가됩니다.
WMS가 없어도 즉시 운영
별도 WMS 솔루션이 없는 현장에는 통합 관제 플랫폼에 기본 내장된 WMS-Lite를 제공합니다. 입·출고 관리, 재고 현황, 작업 지시 생성까지 로봇 관제 화면에서 한번에 처리할 수 있어, 추가 시스템 구축 없이 즉시 운영이 가능합니다.
핵심 기술
일루자의 차별화된 기술력
독자 개발 NAV 소프트웨어 & SLAM 자율주행
로봇의 두뇌에 해당하는 항법(Navigation) 소프트웨어를 자체 개발합니다. SLAM 기반 실시간 위치 추적·지도 생성부터 경로 계획, AI 장애물 회피, Multi-Agent 협조 제어, 디지털 트윈 연동까지 자율주행 전 과정을 하나의 통합 소프트웨어 스택으로 구현했습니다. 외산 솔루션에 의존하지 않아 현장 맞춤 최적화와 신속한 업데이트가 가능합니다.
- SLAM 자율주행 엔진 — 라이다·TOF 센서·IMU 융합으로 사전 지도 없이 정밀 3D 실시간 위치 추적 및 지도 생성
- IMU 통합 — 가속도계·자이로스코프 데이터를 융합하여 급격한 환경 변화에서도 안정적 위치 추적
- 실시간 경로 계획 — 환경 변화에 즉각 반응하는 동적 경로 재산출
- AI 장애물·사람 감지 — Intel RGB-D Depth 카메라 기반 딥러닝 실시간 인식 및 예측 회피 경로 생성
- Multi-Agent 협조 제어 — 중앙 오케스트레이터 기반 다중 로봇 충돌 없는 통합 운영
- 직관적 지도 생성 도구 — 전문 지식 없이 현장에서 바로 정밀 지도 제작 가능
- 디지털 트윈 실시간 연동 — 물리 로봇과 가상 환경의 상태 실시간 동기화
- OTA 무선 업데이트 — 운영 중단 없이 최신 소프트웨어 자동 배포
경로 최적화 & Multi-Agent 협조 제어
단일 로봇의 최단 경로를 찾는 것을 넘어, 여러 로봇이 동시에 움직이는 환경에서 서로 간섭하지 않는 최적 경로 집합을 실시간으로 산출합니다. MAPF(Multi-Agent Path Finding) 기반 협력적 경로 계획으로 전체 플리트의 이동 효율과 안전을 동시에 보장합니다.
- MAPF 기반 협력적 경로 계획 — 다수 로봇의 경로를 동시에 계산하여 상호 간섭 최소화
- 충돌 예측 회피 (Predictive Collision Avoidance) — 미래 이동 궤적을 예측하여 물리적 충돌이 발생하기 전에 경로 수정
- 동적 장애물 실시간 재계획 — 갑작스러운 환경 변화 시 해당 로봇만 경로 즉시 재산출
- 우선순위 기반 통행권 결정 — 임무 긴급도·대기 시간을 가중 합산하여 진입 순서를 동적으로 중재
AI 디지털 트윈 통합 관제 플랫폼
물리적 현장과 완전히 동기화된 가상 환경을 실시간으로 구축합니다. 맵 기반 3D 뷰어로 모든 로봇의 위치·상태·이동 경로를 즉시 파악하고, 현장에 없어도 원격에서 전체 운영 상황을 한눈에 확인·제어할 수 있습니다.
- 3D 실시간 현장 가시성 — 맵 위 로봇 위치·동선·임무 상태 실시간 표시
- 동선 히트맵 분석 — 누적 이동 데이터로 혼잡 구간·비효율 경로 자동 탐지
- 가상 시뮬레이션 — 운영 중단 없이 레이아웃 변경·증설 효과를 사전 검증
- AI 운영 패턴 예측 — 반복 패턴 학습으로 병목·유휴 선제 감지 및 스케줄 제안
- 운영 인사이트 보고서 — 의미 있는 데이터만 선별한 KPI 리포트 자동 생성
- 내장 WMS-Lite — 별도 솔루션 없이 입출고·재고·작업 지시 통합 관리
첨단 센서 융합 안전 시스템 + 제스처 컨트롤
작업자와 로봇의 안전을 최우선으로 하는 다층 안전 시스템입니다. 다중 라이다, 다수의 TOF 센서, Intel Depth 카메라·비전 카메라 등 센서 융합으로 360도 전방위 환경을 실시간 모니터링하며, 위험 상황을 사전에 감지하고 즉각 대응합니다. 별도 장치 없이 작업자의 손동작(제스처)만으로 로봇을 직관적으로 제어할 수 있습니다.
- 다중 센서 융합 기술 (라이다 + TOF + Depth 카메라)
- AI 사람 감지 연동 — 접근 시 자동 감속/정지
- 제스처 컨트롤 — 손동작 인식으로 로봇 직관적 원격 제어
- 실시간 위험 감지 및 예측
- 다층 안전 제어 시스템
적용 분야
다양한 산업 환경에 최적화된 솔루션
제조업
공장 내 원자재 및 완제품 운송 자동화
물류센터
피킹, 소팅, 운반 작업 완전 자동화
의료시설
의약품, 검체 등 안전하고 위생적인 운송
유통업
재고 관리 및 상품 운반 효율화
물류 터미널
화물 분류 및 이동 작업 자동화
반도체/전자
클린룸 환경 물류 자동화
